بررسی مودم ZTE G5 Pro: کاندید قدرتمندترین مودم 5G سال ۲۰۲۵ با وای فای ۷
اما با قیمت بسیار بالا و غیر قابل خرید برای همه کاربران

مودم ZTE G5 Pro با شماره مدل MC8512، جدیدترین مودم روتر سیمکارتی 5G این شرکت چینی در بازارهای جهانی است که نوامبر ۲۰۲۴ معرفی و در سال ۲۰۲۵ وارد بازار شد.
زد تی ایی این مودم را در کنار مودم روتر 5G دیگری به نام ZTE G5 Ultra MC8531 معرفی کرده که البته در بازار ایران هنوز دیده نشده است.
این مودمها با آخرین نسل وای فای (WiFi 7) و انبوهی از ویژگیهای پیشرفته از جمله تراشه هوش مصنوعی ارائه شدند و نویددهنده قدرت و سرعت و کیفیت بینظیری از اینترنت هستند.
قیمت بالای ۳۶ تا ۴۰ میلیون تومانی ZTE 5G AI CPE G5 Pro MC8512 توی ذوقمان میزند و خریدش را دشوار میکند.
اما کیفیت خوب مودمهای سیمکارتی ZTE در بازار ایران مانند ZTE MC7010 5G و ZTE MC888 PRO یا زد تی ایی MC801A ما را دلگرم میکند سراغ مشخصات، تست و بررسی زد تی ایی جی ۵ پرو برویم:
مشخصات مودم ZTE G5 Pro
پردازنده مدیاتک T830 در سال ۱۴۰۱ عرضه شده و یک تراشه مودم فایوجی ۴ نانومتری با حداکثر سرعت دانلود ۷ گیگابیت و پشتیبانی از هر دو نوع 5G SA/NSA است.
البته، روی مودم MC8512 حداکثر سرعت دانلود روی شبکههای 5G به مرز ۴.۲ مگابیت و آپلود ۵۰۰ مگابیت میرسد. در شبکههای 4G نیز حداکثر سرعت دانلود به مرز ۲.۲ مگابیت و آپلود ۲۰۰ مگابیت است.
تقریبا این مودم 5G از همه باندهای رادیویی 4G و 5G ایران پشتیبانی میکند؛ از جمله باند ۴۲ روی LTE برای اینترنت TDLTE و باند N78 و N7 برای فایوجی.
بنابراین، با ZTE G5 Pro آنلاک میتوان به همه نوع اینترنتهای 3G/4G/4.5G/5G/TDLTE در ایران، با هر سیم کارتی متصل شد.
وای فای ۷ رده BE7200 مزیت بزرگ و ویژه دیگری در این مودم روتر است؛ آخرین نسل وای فای با سه باند رادیویی ۲.۴ گیگاهرتز، ۵ گیگاهرتز و ۶ گیگاهرتز.
روی هر سه باند رادیویی وای فای دارای MIMO 4×4 هستیم و فناوریهای پیشرفتهای مانند Bandsteering و OFDMA و MU-MIMO و BSS Coloring و MLO و Easymesh پشتیبانی میکند.
دارای ۲ درگاه شبکه لن ۲.۵ گیگابیت است که یک درگاه برای WAN نیز قابل استفاده است. شیار سیم کارت نانو در پنل زیرین مودم و ۱ درگاه TypeC USB3.1 به همراه دو کانکتور نصب آنتن خارجی TS-9 نیز دارد.
شرکت ZTE سیستم آنتن هوشمندی برای مودم 5G جدید خود در نظر گرفته است که میتواند قدرتی از ۴ دسی بل تا ۱۳ دسی بل براساس نیاز، ارائه بدهند.
کلیدهای NFC، ریست، پاور و WPS را به همراه چراغهای LED چشمکزن پاور، وای فای و شبکه را هم داریم.
جدول مشخصات مودم زد تی ایی G5 Pro را با هم ببینیم:
| مشخصات | مودم ZTE G5 Pro (مدل MC8512) |
| شبکههای قابل پشتیبانی | 4G/4.5G/5G(SA/NSA)/TDLTE |
| پردازنده | مدیاتک MTK-T830 |
| حداکثر سرعت دانلود و آپلود 5G | ۴.۲ گیگابیت / ۵۰۰ مگابیت |
| حداکثر سرعت دانلود و آپلود 4G | ۱.۶ گیگابیت / ۲۱۱ مگابیت |
| رده LTE دانلود و آپلود | LTE Cat 22 |
| باندهای رادیویی 5G | N1/2/3/5/7/8/18/20/26/28/38/40/41/48/71/75/76/77/78 |
| باندهای رادیویی 4G | B1/B2/B3/B5/B7/B8/B18/19/20/26/28/32/34/38/39/40/41/42/43/48/71 |
| استاندارد و سرعت وای فای | وای فای ۷ سه بانده با حداکثر سرعت ۷.۲ گیگابیت |
| حداکثر دستگاه قابل اتصال به وای فای | ۲۵۶ |
| آنتنها | آنتن داخلی با قدرت ۱۳ دسی بل + ۲ کانکتور آنتن خارجی TS-9 |
| درگاههای ارتباطی | ۲ درگاه شبکه LAN با سرعت ۲.۵ گیگابیت، ۱ درگاه USB Type C |
| منبع تغذیه | POE 24V/48V DC |
| کلیدها | ریست، پاور و WPS |
| اندازه | ۱۰۷ در ۱۰۷ در ۲۳۰ میلی متر |
| وزن مودم | ۹۲۳ گرم |
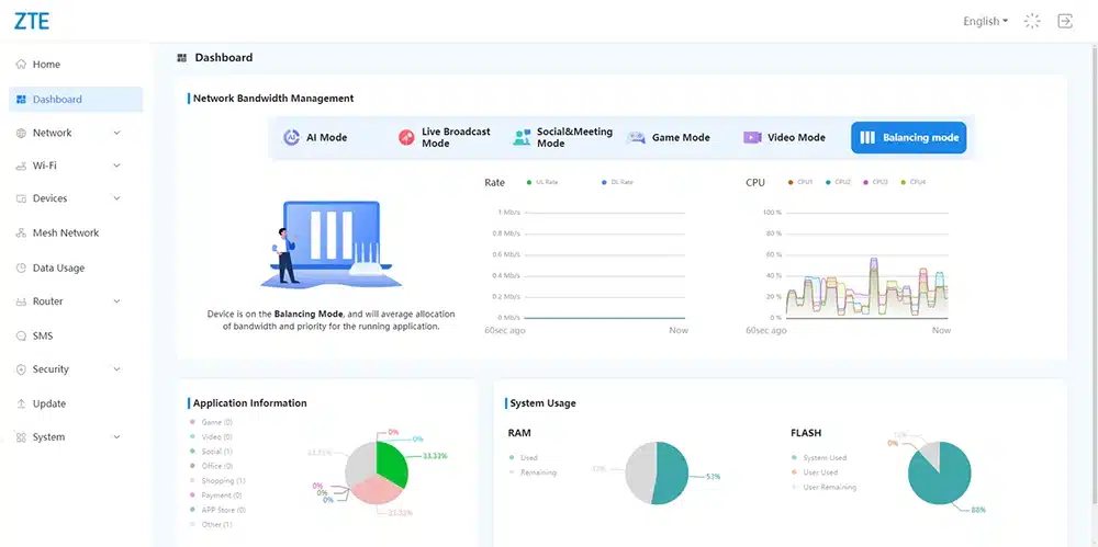
پنل کاربری و قابلیتهای نرمافزاری
ZTE در نسل جدید مودمهای ۲۰۲۵ خود از یک رابط کاربری پنل مدیریتی جدیدی رونمایی کرده است که مملو از ابزارها، امکانات و قابلیتهای پایه و پیشرفته است.
شما با تگهای QR Code میتوانید به وای فای وصل شوید؛ وضعیت استفاده از منابع سختافزاری و شبکه را به صورت نموداری و گرافیکی ببینید و اطلاعات متنی کاملی درباره وضعیت سیگنالدهی به دست بیاورید.
تنظیمات کامل قفل باند و دکل و شبکه را داریم و به سادگی میتوانید میان مودهای مختلف سوییچ کنید. حتما باید پیش از هر کاری، یک APN ست کنید تا وصل شود.
از آی پی ایستا و داینامیک، DNS داینامیک، تنظیمات مختلف وای فای از جمله تعریف شبکه میهمان، کنترل والدین، تنظیم وی پی ان (فقط PPTP و L2TP و IPSec) پشتیبانی میکند و ابزارهای برای پورت فورواردینگ، پورت فیلترینگ و پورت مپینگ دارد.
تست و بررسی ZTE G5 Pro
وقتی با مودمهای پرچمدار و رده بالایی روبرو میشویم؛ تست و بررسی آن با اینترنت ایران کمی سخت میشود و شاید نتایج واقعی به دست نیاید.
در تستهای محدودی که با یک مدل G5 Pro داشتیم؛ روی اینترنت TDLTE ایرانسل به سختی سرعت نزدیک به ۶۰ مگابیت را به ما داد (البته، اختلالات GPS در این روزها را هم باید در نظر گرفت).
پینگ تست اینترنت TDLTE برابر با ۲۸ میلی ثانیه و سرعت آپلود نزدیک به ۷ مگابیت بود (نسبتا خیلی خوب).
در تست 5G ایرانسل، سرعت دانلود حدود ۲۱۰ تا ۲۳۰ مگابیت و آپلود به مرز ۳۰ مگابیت بر ثانیه با پینگ ۱۶ میلی ثانیه میرسید.
اینترنت 5G همراه اول، نتایج به مراتب بهتر و امیدوارکنندهتری داد و به دانلود ۵۰۰ مگابیت و آپلود ۴۰ مگابیت نزدیک شدیم اما باز پینگ اینترنت ۱۷ میلی ثانیه است.
شاید نشود قدرت گیرندگی سیگنال این مودم را با مدل فضای باز ZTE مانند MC7010 یا حتی هواوی N5368X Max مقایسه کرد ولی قطعا در گیرندگی و سرعت امتیاز بالایی کسب میکند و میتوانید روی آن برای گیم و استریم حساب باز کنید.
قیمت و ارزش خرید
در مرداد ماه ۱۴۰۴، مودم ZTE G5 Pro MC8512 در بازار ایران و میان فروشگاههای مختلف، نو و آک از ۳۶ میلیون تومان تا ۴۰ میلیون تومان به فروش میرسد.
هزینه بسیار زیادی برای خرید یک مودم سیمکارتی است و کمی ارزانتر از بهترین مودمهای سیمکارتی 5G هواوی مانند هواوی CPE PRO 6 H165-383 پای مشتری درمیآید.
مودم هواوی H165 هم دارای وای فای ۷ است؛ از اینترنت ۵.5G پشتیبانی میکند و آخرین نسل مودمهای CPE داخلی این غول چینی محسوب میشود که در بازار ایران بالای ۵۰ میلیون تومان است.
مودمی مانند هواوی H158-381 با قیمت ۴۰ میلیون تومان در برخی فروشگاهها یافت میشود.
حرف آخر
مودم زد تی ایی جی ۵ پرو فایوجی را جزو فهرست بهترین مودم 5G رومیزی قرار دهیم؟
قطعا میتواند یکی از بهترین مودمهای سیمکارتی بازار ایران باشد؛ به ویژه اینکه درگاه اترنت ۲.۵ گیگابیت، قابلیت نصب آنتن خارجی و وای فای ۷ سه بانده پرسرعت دارد.
یکی از بهروزترین و مدرنترین مودمهای 5G بازار است و گیرندگی سیگنال، سرعت و کیفیت خوبی نشان میدهد اما قیمت آن مسئله اصلی است.
نسبت به مودمهای ۱۵ الی ۲۰ میلیون تومانی، وقتی میخواهیم ۲۰ میلیون تومان بیشتر هزینه کنیم؛ دقیقا چه چیزی به دست میآوریم؟
و این مزایایی که به دست میآوریم چقدر برای ما ارزشمند هستند؟
مزایا:
۱- وای فای ۷ سه بانده پر سرعت
۲- فول باند و پشتیبانی از 3G/4G/4.5G/5G/TDLTE
۳- پردازنده مرکزی پر قدرت ۴ هستهای
۴- درگاههای شبکه لن ۲.۵ گیگابیت
۵- کانکتور نصب آنتن خارجی TS-9
۶- گیرندگی سیگنال قوی
معایب:
۱- قیمت بسیار بالا برای کاربران ایرانی






















با سلام و عرض خسته نباشید،
آیا شما از تنظیمات صحیح APN اینترنت TDLTE شرکت زی تل برای استفاده در سایر مودم های آنلاک اطلاعی دارید؟